Дашборд для девелопера: как видеть все стройки, долги и риски KPI в одном окне
Вам больше не нужно обзванивать прорабов и сводить 10 таблиц для получения реальной картины происходящего. Ежедневные звонки, десятки Excel-файлов, путаница в сроках и платежах остались в прошлом. Управление строительством через дашборд ― это новый стандарт девелопмента, который позволяет контролировать все процессы из единого цифрового центра.
С помощью платформы «Базис Недвижимость» можно оцифровать весь клиентский путь от момента подбора квартиры до этапа заселения, ускорить цикл сделки и сократить издержки на ее ведение. Уже 700 000 квартир передано с помощью решений «Базис Недвижимость», что подтверждает эффективность системы на практике.
Ключевые метрики на дашборде девелопера
Дашборд предоставляет полный контроль над всеми важными показателями проекта:
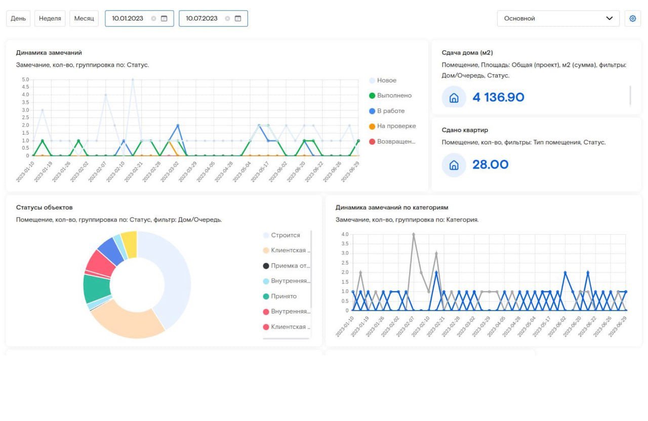
Система визуализирует процент выполнения проекта в режиме реального времени.
Статусы этапов отображаются через интуитивно понятную цветовую кодировку: зеленый для выполненных задач, желтый для проверки, красный для возвращенных на доработку.
График платежей и долгов интегрирован с 1С заказчика ― можно мгновенно оценить финансовое состояние проекта.
В системе реализована детальная аналитика по каждому объекту. Можно увидеть количество приемок, статусы по помещениям, процент сдачи объектов.
Дашборд группирует данные по домам, адресам, типам помещений — от квартир до машиномест. Динамика замечаний отображается с разбивкой по категориям: по конструкции, монолиту, фурнитуре, что позволяет быстро выявлять системные проблемы.
Особенно важна функция настройки дашборда по разным типам сущностей. Можно создать сводный дашборд, настроить отображение по категориям замечаний, по авторам, по приемке, по стройконтролю. При этом дашборд можно сделать общедоступным для других пользователей системы ― процессы станут прозрачными для всей команды.
Контроль финансирования: долги и платежи онлайн
Интеграция актов выполненных работ (АВР) и платежей 1С системой заказчика выводит финансовый контроль на новый уровень. Система автоматически подсвечивает просрочки красным цветом, то есть предупреждает о рисках еще до их критического накопления. Предстоящие расходы отображаются с привязкой к графику работ ― можно планировать денежные потоки с точностью до 1 дня.
Застройщики отмечают оптимизацию штата службы заселения на 25%, при этом ресурсы экономятся за счет гибкой системы аналитики и отчетов, которые не нужно выстраивать вручную. Все финансовые данные синхронизируются в реальном времени, что исключает расхождения между бухгалтерией и производством.
Контроль сроков: предупреждение о рисках
Предиктивная аналитика помогает анализировать темпы выполнения работ и заранее сигнализирует о потенциальных срывах. Если какой-либо этап начинает отставать от графика, система автоматически помечает его оранжевым или красным цветом в зависимости от критичности. Это дает возможность оперативно перераспределить ресурсы и предотвратить каскадные задержки.
Процесс устранения замечаний подрядчиками после внедрения цифрового решения сокращается до 7 дней благодаря автоматизированной системе назначения и контроля задач. Каждое замечание фиксируется с фотографией, комментарием и отметкой на планировке, после чего автоматически создается задача для подрядчика с установленным дедлайном.
Как выглядит дашборд в “Базис Недвижимость”?
Интерфейс дашборда организован по принципу информационных блоков. При этом каждый из них решает конкретную управленческую задачу:
Блок «Мои проекты». Отображает общую статистику: количество объектов в системе, распределение по статусам, количество замечаний в работе. Здесь же доступна группировка объектов по адресам, типам помещений и стадиям готовности.
Блок «Статусы работ». Визуализирует текущее состояние всех активных процессов. Цветовая индикация мгновенно показывает проблемные зоны: серый для новых задач, синий для работ в процессе, оранжевый для проверки, красный для возвращенных на доработку, зеленый для выполненных этапов.
Блок «Оповещения». Здесь собраны все важные уведомления: приближающиеся дедлайны, замечания от контролирующих органов. Система позволяет настроить приоритеты и частоту оповещений для каждого типа событий.
Блок «Календарь приемки». Интегрирует график приемки помещений с системой записи клиентов. Слоты настраиваются в зависимости от типа объекта, при этом учитываются данные о профессиональных приемщиках, автоматически формируется оптимальное расписание.
В разделе стройконтроля можно увидеть детальную информацию о замечаниях на проверке, динамике устранения дефектов, статусах отчетов о работе. Динамика отображается с использованием интерактивных графиков, где каждый цвет соответствует определенному статусу: синий для согласования, зеленый для принятых работ, голубой для назначенной даты проверки.
Заключение: решения на основе данных, а не интуиции. Дашборд ― инструмент стратегического управления
Решения на основе данных, а не интуиции — это новая реальность девелопмента. Дашборд стал инструментом стратегического управления, благодаря которому можно увидеть полную картину бизнеса в режиме реального времени.
Систему уже используют 200+ застройщиков по всей стране ― ее эффективность подтверждена на практике. Цифровизация с “Базис Недвижимость” — это не просто автоматизация рутинных процессов, а переход на качественно новый уровень управления, где каждое решение подкреплено точными данными, а риски минимизированы благодаря предиктивной аналитике.
Внедрение дашборда позволяет не только оптимизировать текущие процессы, но и масштабировать бизнес без пропорционального увеличения управленческих расходов. В условиях растущей конкуренции и требований к качеству строительства наличие эффективной системы контроля становится не преимуществом, а необходимостью для существования на рынке.


